改善活動支援

データを改善活動に活用する工数は「コスト」だけでなく、現場の「事実」を伝えてくれる。
デンソークリエイトでは、業務の可視化と改善のために、継続して工数を計測してきました。現場を良くしていくためには、まず現場を正確に把握することが必要だと考えたからです。
「正確な事実として計測した工数データを現場の改善活動に活用する」という点から出発したデンソークリエイトの改善活動の成果が、TimeTracker NXには数多く反映されています。
プロジェクトメンバーの視点から、マネージャの視点から、あるいは上級管理者の視点から工数や進捗のデータを見える化し、分析します。
TimeTracker NXは、まさにプロジェクトの現場から生まれた現場のための改善活動支援ツールなのです。
工数が見えると現場が変わる。
現場のための改善活動支援ツール
現場の課題

見える化は難しい
- ・せっかく工数データを集めても、それを分析して見える化するのが非常に面倒
- ・プロジェクトが順調に進んでいるのかどうか判断できない
- ・メンバーの空き状況が分からず、プロジェクト計画策定に手間がかかる
- ・プロジェクトや組織をまたいでデータを集計するのは困難
工数入力が定着しない
- ・やらされ感が払拭できず、適当に工数を入力してしまう
- ・工数の入力忘れがしばしば発生してしまう
コラム
TimeTracker NX は工数入力・プロジェクト管理だけのツールではありません。車載ソフトウェア向けの厳しい品質基準を満たすために日々カイゼンを繰り返しているデンソークリエイトのノウハウと、TimeTrackerの活用方法をご紹介します。
特長
改善活動支援をサポートする特長現場をより良くするために。
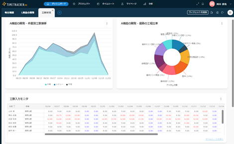
手間なく見える化

工数の入力状況を常にモニタリング

タスクの消化状況をウォッチしてプロジェクトの状況を把握
不具合収束状況もリアルタイムで見える化

不具合の発生や修正状況もグラフで管理

メンバーの空き状況や負荷状況を手軽に確認

プロジェクトや組織横断で工数・コストを自在に集計
工数を入力するメンバー自身が
メリットを実感

自分自身の工数を自動集計、振り返りにも活用可能

工数入力状況を常にチェック


